Online Marketing Dashboard
Als je tijd, energie en geld steekt in je online marketing, dan wil je als ondernemer of als manager graag weten wat de resultaten zijn. Halen we conversies met het in advertenties geïnvesteerde budget? Wat betalen we gemiddeld per nieuwsbrief- of webinar inschrijving? Hoe verhouden de advertenties zich tot elkaar? Welke variant levert het beste resultaat?
Vele koppelingen mogelijk:
Ons dashboard kan gekoppeld worden aan gangbare e-mail clients zoals Mailchimp en Aweber, Analyse tools zoals Google Analytics, Helpdesk systemen zoals Zendesk.
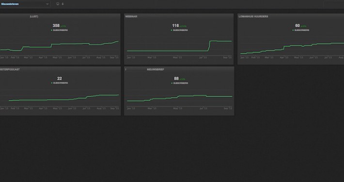
E-mail marketing:
Groeit mijn mailinglijst? Wordt onze e-mail campagne wel gelezen? Klikken mensen ook op de linkjes in onze e-mails? Welke campagne geeft de beste resultaten?
Social Media Monitoring:
Facebook: Hoeveel likes hebben we gekregen? Is dat meer of minder dan vorige maand? Welke post levert het meeste interactie op?
Twitter: Wat wordt er gezegd over ons merk? Ons bedrijf? Onze mensen en producten? En wat wordt er gezegd over de concurrent(en)? Welke berichten plaatsen wij als bedrijf? En wat brengen die teweeg? Hoe wordt er op gereageerd? Hoeveel re-tweets hebben we? Voegen mensen onze berichten toe aan hun favorieten?
Dit zelfde geldt voor andere social media platformen zoals bijvoorbeeld YouTube.
Vinger aan de pols:
Om een vinger aan de pols te kunnen houden is een Dashboard ideaal. Het dashboard dat MegaExposure aanbiedt kunt u weergeven op een TV* of computerscherm. We kunnen verschillende vensters aanmaken en deze vensters beschikbaar stellen aan uw medewerkers (indien gewenst afgeschermd met een wachtwoord). Zo kunt u ook uw medewerkers inzicht geven in de resultaten van bijvoorbeeld een update op Linkedin. Als uw mensen zien wat het bereik is van een beschoot op Social Media zal de bewustwording en daarmee het draagvlak bij uw personeel (of juist het MT) groeien.
Vraag een vrijblijvende demo aan voor meer informatie
*Een met de TV verbonden Google Chromecast of Computer is dan vereist









